Промежуточная опора (угловая) П 10
Краткая информация
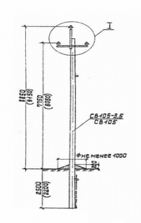
Опоры на базе железобетонных стоек длиной 11 м
Промежуточная опора (угловая) ВЛ 10 кВ П 10 состоит из стойки СВ 105-3,5 и стальных конструкций. Опора П 10 – это изделие из вибрированного железобетонна. Опора заглубляется в специальный котлован для последующего крепления траверс и проводов, укрепленных на штыревых изоляторах. Промежуточная стойка имеет прямоугольное сечение и высоту 11 метров. Промежуточные опоры П 10 изготавливаются одностоечными, с горизонтальным расположением проводов. Промежуточные железобетонные опоры – одни из самых распространеных изделий для прокладки линий электропередач ВЛ 10 кВ, так как промежуточные стойки составляют основное пространство линии. Этот тип опор предназначен исключительно для ровных и прямых участков магистрали, благодаря чему не испытывает продольных нагрузок.
При обычном уровне эксплуатации промежуточные опоры воспринимают одностороннюю продольную нагрузку натяжения тросов и проводов. Опоры железобетонные ЛЭП предназначены для использования в районах с ветровыми показателями I-II. Расчетные температуры для использования опор принимаются до -40°С. Для эксплуатации в северных широтах, где температура может, опускается ниже сорокоградусной отметки, опоры изготавливаются по заказу, учитывая особенность климатических условий. Промежуточные (угловые) опоры П 10 предназначены для использования в неагрессивных районах . Для эксплуатации в агрессивных средах опоры анкерные предварительно защищают специальными веществами. Защитное покрытие наносится на 3 метра от нижнего конца изделия. Опоры П 10 выдерживают монтажные усилия при натяжке трех проводов. Все изделия от компании «Бетондеталь» проходят жесткий контроль качества и соответствуют всем стандартам и нормам ГОСТ.
Производство
Материалом для изготовления промежуточных (угловых) опор служит тяжелый бетон вибрированный. Бетон для опор обладает низкой водонепроницаемости W8. Морозостойкость опор для различных климатических условий F150-F200. Высококачественный бетон, используемый в процессе производства опор П 10 устойчив к воздействию окружающей среды и химических веществ. Бетон имеет свойства устойчивости к коррозии и ветровым нагрузкам.
Изделия армируются стальным каркасом изготовленный из стрежневой арматуры диаметра 12-20 мм. Арматура выполняется из предварительно напряженной стали высокого класса (АIV, A-V). Электрическое сопротивление между арматурой и закладными деталями не должно быть менее 10000 Ом. Абсолютно все металлические детали концевых опор предварительно обрабатываются антикоррозийными веществами. Железобетонные опоры П 10 - это высококачественное изделия, которое, при соблюдении всех технологических норм, способно прослужить не один десяток лет.
Монтаж
Опора промежуточная П 10 закрепляется в котловане на глубину от 2 до 2,5 метров. Опоры применяются совместно с анкерными плитами. Стойку опоры устанавливают не вертикально, а с наклоном на 10-20 см в сторону, противоположную воздействию усилий от натяжения проводов.
Маркировка изделия
Маркировка опор П 10 представляет собой цифробуквенный набор, который включает в себе условные обозначения наименования изделия, цифровой индекс, указывающий на напряжение ВЛ и типоразмер.
Например, рассмотрим опоры П 10, где:
«П» - промежуточная опора;
Цифра «10» - опора для сетей ВЛ 10 кВ.
Хранение и транспортировка
Хранение опор П 10 осуществляется в горизонтальном положении, штабелями. Высота одного штабеля изделия не должна превышать более 5 изделий в стопке, для предотвращения опасности падения или деформации изделия. Стойки укладывают таким образом, что бы закладные изделия ни соприкасались, а изделия для крепления траверс располагались вертикально. Нижний ряд стоек располагается на прокладки специальной формы, а следующие ряды размещаются на деревянных прокладках.
